Tout votre patrimoine en un coup d'oeil
Pour votre épargne, pour vos placements boursiers, pour vos assurances-vie, vous bénéficiez d'une synthèse régulière de votre patrimoine.
Parfois, cela se limite à un courrier tous les ans, mais vous bénéficiez tout de même d'une information sur votre patrimoine mobilier et ses performances.
Pourquoi ne pas avoir la même chose pour votre patrimoine immobilier 😲 ?

Découvrez toutes les informations que Winancial vous permet de suivre 🚀 !
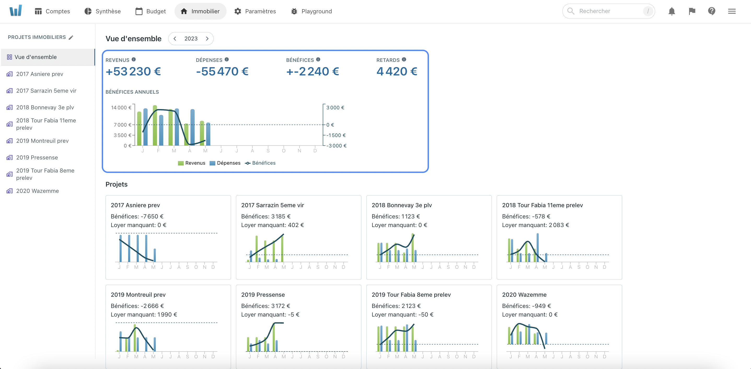
La vue d'ensemble
Dans ce premier écran, vous retrouvez l'ensemble de votre patrimoine immobilier. Chacun de vos biens locatifs ou pour un usage personnel apparaîtront ici.
La liste de vos investissements locatifs
Sur la gauche, vous retrouvez la liste de tous vos biens. Vous pouvez cliquer sur chacun d'entre eux pour naviguer dans les écrans de détails. En cliquant sur "Vue d'ensemble", vous revenez à cet écran.

Changer d'exercice comptable
Un sélecteur d'année vous permet de naviguer entre vos différents exercices comptables. Vous pouvez ainsi visualiser l'évolution de votre patrimoine et de ses performances en quelques clics.

Le bénéfice total de votre patrimoine immobilier
Le premier bloc de la page est la vision totale de tout votre patrimoine immobilier.
Les revenus, dépenses et bénéfices sont le cumul de chacun de vos investissements.
L'indicateur "Retard" est la somme de tous les loyers en retard qu'il vous reste à percevoir.
L'histogramme vous permet de voir l'évolution de votre bénéfice sur l'année.
L'intérêt est de voir à quel moment, un apport en trésorerie peut être nécessaire.
Par exemple, si sur l'année votre bénéfice est de 1000euros, vous auriez pu être en négatif en Juin de 1000, puis dégager des bénéfices sur la fin de l'année.

Suivre votre cash est capital. Les variations de trésoreries peuvent (et font) couler des entreprises par ailleurs très rentables.
Un exemple de 2021 est Shadow, start up du Next 120 qui était promis à un grand avenir. Elle a fini ses jours au tribunal de commerce..
Ne faites pas l'erreur de ne pas suivre votre trésorerie. Même si en fin d'année vous êtes en positif, il se peut que vous ayez un apport à faire au cours de l'exercice.
La synthèse individuelle de chacun de vos investissements
Le deuxième bloc est la synthèse de chacun de vos investissements immobiliers. Chacune des cartes représente un bien.

Sur chacune d'entre elles, vous retrouvez le bénéfice de l'exercice en cours et le total des loyers encore à percevoir. Ces indicateurs vous permettent, en un coup d'oeil, de savoir quels sont les biens qui nécessitent un suivi particulier. L'histogramme vous permet de la même façon de suivre votre génération ou consommation de trésorerie.
Chacun a une façon différente de suivre ses finances, y compris ses investissements. Nous nous efforçons de vous proposer une application flexible qui s'adapte à votre usage 🙌 ! Rejoignez la communauté !